摘要:爲進一步提升換流閥水冷系統運行可靠性,更加準确地監測膨脹罐和外冷噴淋水池液位信息,研究電容式液位計的測量工作原理,分析膨脹罐和噴淋水池不同的應用環境,給出對應的電容式液位計選型方案以及使用過程中的注意事項。
引言
随着我國社會經濟持續穩定發展,大容量遠距離輸電等技術被廣泛應用,特高壓直流輸電系統作爲構成堅強電網骨幹網架和進行電力大規模遠距離傳輸的重要方式,具有線路造價低、運行電能損耗小、線路走廊窄、調節速度快、運行可靠等優點,大幅提升電力輸送能力。換流閥是換流站的核心設備,正常運行時會産生大量的熱損耗,導緻電抗器、晶閘管等器件溫度急劇上升 [1-3]。爲了保護換流閥核心設備、提升直流輸電系統的運行可靠性,防止這些器件在運行過程中因持續高溫而損壞,傳統的自然散熱和強制風冷散熱遠不能滿足其散熱要求,必須采取散熱效率高、可靠性高的換流閥水冷系統。
對于換流閥水冷系統而言,充足的水量是保證降溫效果的前提,也是保證閥冷系統穩定運行的關鍵。一旦出現漏水、補水泵故障或其他原因導緻的閥冷系統水量不足,都将有可能直接導緻閥冷系統停運,進而導緻換流站直流閉鎖,造成更嚴重的經濟損失。因此,實時監測閥冷系統水位信息,是保障閥冷系統安全穩定運行和提升直流輸電系統運行可靠性的重要舉措。
1 閥冷卻系統工作原理
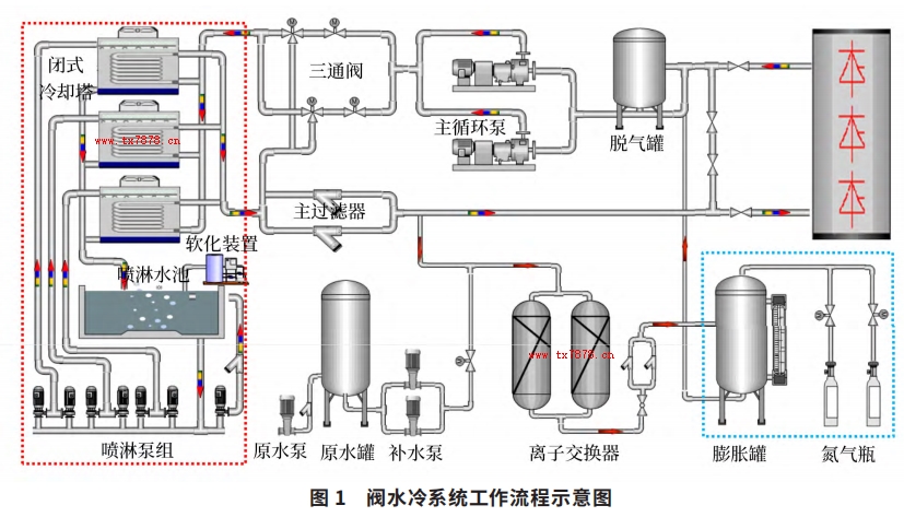
閥冷系統由内冷系統和外冷系統組成,以水 - 水冷系統爲例,其内冷系統是一個密閉的循環冷卻系統,内冷卻水将運行中的換流閥産生的熱量吸收;外冷系統爲敞開式循環系統,主要負責對内冷卻水進行冷卻降溫。内冷系統分爲主水回路和水處理回路,主要包括主循環泵、脫氣罐、主過濾器、補水泵、離子交換罐、氮氣瓶、膨脹罐等設備。内冷卻水通過兩台互爲備用的主循環泵驅動,流經換流閥本體并将其産生的熱量帶走;補水泵、氮氣瓶和膨脹罐用來維持内冷系統的壓力和水位穩定。外水冷系統主要包括閉式冷卻塔、噴淋泵組、軟化裝置等設備。内冷卻水經過換流閥閥體之後溫度升高,通過主循環泵的驅動進入外冷系統,噴淋泵組抽取噴淋水池内的外冷卻水,噴淋在閉式冷卻塔的換熱盤管上以降低内冷卻水的溫度,内冷卻水溫度降低後再流經換流閥進行循環冷卻 [4-6]。閥水冷系統的工作流程如圖 1 所示。

2 電容式液位計的測量原理及分類
電容式液位計是利用物位高低變化影響容器的電容值變化的原理來進行測量的,可用于測量高溫、高壓、強腐蝕等介質的液位,不受介質的粘度、密度和工作壓力影響,具有極高的抗幹擾性和可靠性。由于被測液體的介電常數和液面之上的介電常數不同,由電容值的決定式 C=εS/4πkd 可知,電容值 C 與介電常數 ε 和極闆正對面積 S 成正比,與極闆間的距離 d 成反比。若被測液體的介電常數更大,則當液位升高時,兩電極間總的介電常數值随之加大,因而電容量增大;反之,當液位下降時,電容量減小。常見介質的典型介電常數如下表所示。


如圖 2 所示,傳感器和容器壁(導電材質制成)構成一個電容器,當傳感器處于空氣中時,測量到的是一個小數值的初始電容值 CA ;當容器中有物料注入時,電容值将随傳感器被物料所覆蓋區域面積的增大而相應地增大,測量得到一個電容值 CB,電容值的變化量 dC=CB - CA ;變送器模塊将電容值變化量轉換成與液位成比例關系的信号。
容器電容值的電子計算是基于相位選擇測量原理工作的,在此過程中,測量交變電流的大小以及電壓與電流間的相位差,根據這兩個特征參數,基于介質電容值計算無功電流,基于介謘hou杩辜撲闶導實缌鳌P枰⒁獾氖牽釁魃系牡嫉缧哉掣轎镆約襖淠嗟庇诟郊詠橹shou杩梗岬賈虜饬課蟛睿枰寫釁髡掣講鈎ァ?/div>
 
 
 
 
 
 
 
          根據不同應用場景,可以選擇杆式傳感器或者纜式傳感器;根據不同的安裝形式,可以選擇帶屏蔽段或者不帶屏蔽段;根據不同的容器材質,可以選擇帶接地管和不帶接地管。
3、電容式液位計選型及使用注意事項
3.1 電容式液位計的選型
對于閥冷系統來說,需要進行液位實時監測的是内冷系統的膨脹罐液位和外冷系統的噴淋水池液位,膨脹罐的液位用以保證内冷系統正常運行,噴淋水池的液位用以保證有足夠的外冷卻水給内冷卻水降溫。在分别進行液位計選型時,需要特别注意,雖然被測介質都
是冷卻水,但兩者的差别卻非常大,具體如下:
1)冷卻水電導率差别:膨脹罐内的内冷卻水電導率一般低于 1μs/cm,噴淋水池内的外冷卻水電導率通常大于 100μs/cm。
2)容器材質差别:膨脹罐的材質爲不鏽鋼,屬于導電材質,而噴淋水池的池壁是不導電的。
3)液位高度差别:膨脹罐的高度一般不超過2m,噴淋水池的深度一般會達到 3~4m。
4)内部壓力差别:膨脹罐的一個重要作用是保證内冷系統管路壓力穩定,正常工作時罐内壓力一般在0.2MPa 左右,而噴淋水池内沒有額外的壓力。
5)外部環境差别:膨脹罐位于設備間的輔機模塊,是室内環境,而噴淋水池一般位于室外。
在測量膨脹管液位時,由于膨脹罐本體導電,冷卻水電導率極低視作不導電,傳感器和罐體可以分别作爲兩個電極測量電容值變化;加上膨脹罐屬于密閉容器且位于室内,不存在罐頂冷凝現象,因此進行膨脹罐電容式液位計選型時,根據罐體高度選擇常規型号即可,wuxu考慮屏蔽段和接地管。
在測量噴淋水池液位時,由于池壁本體不導電,外冷卻水雖然導電但粘稠度較低,如果沿用膨脹罐電容式液位計選型,缺少一個導電體作爲電極與傳感器配合,當液位變化時無法準确測量電容值變化。此時需要在傳感器外部增加一個金屬管,此金屬管與傳感器保持同軸狀态且相互絕緣,傳感器和這個金屬管分别作爲兩個電極測量電容值變化。同時,由于噴淋水池頂部可能存在冷凝現象,因此進行噴淋水池電容式液位計選型時,除了要考慮噴淋水池高度,還應選擇帶屏蔽段和接地管的液位計。
以瑞士 E+H 品牌爲例,其公司生産的 FMI51 系列電容式液位計具有一體化變送器,測量值反應時間短,可以在壓力值高達 100bar 的環境中使用。而且更換電子插件wuxu重新标定,對于電導率大于 100μs/cm 的液體介質,測量不同液體時也不需要重新标定探頭。參照其選型樣本資料,可選擇不同型号滿足膨脹罐液位和外冷噴淋水池液位的測量需求。
3.2 電容式液位計的使用注意事項
要使用電容式液位計準确地測量膨脹罐液位或噴淋水池液位,除了正确的選型外,還應特别注意以下幾點:
1)電容式液位計在運輸和安裝過程中,應特别注意保護傳感器絕緣層,一旦絕緣層受損,将會導緻測量結果不準确。
2)液位計的空罐和滿罐标定很重要。空罐時将電流信号設置 4mA 電流下限值;滿罐時将電流信号設置爲 20mA 電流上限值。16mA 的測量範圍在 0~100% 之間變化,即液位每上升 1% 對應增加 0.16mA 電流值。
3)液位計變送模塊外殼應保證密封良好,防止水氣侵入接線盒内部。對于噴淋水池電容式液位計,還應使用防護罩避免儀表被太陽直射。
4)對于外部電磁幹擾較嚴重的區域,應将接線盒外殼可靠接地。
5)針對膨脹罐:電容式液位計與膨脹罐罐體之間應有良好的導電連接,應采用導電密封帶;傳感器安裝時應與膨脹罐罐壁平行,并盡可能不要太靠近罐壁,不可觸及罐壁,不可将傳感器安裝在進水口。
6)針對噴淋水池:應選擇雙電極或帶接地管的液位計,或在電極周圍增加一支同心圓金屬管,并注意金屬管上部須有排氣孔,以免液面無法順利升降;噴淋水池電容式液位計因長度較高,安裝時,傳感器探杆應牢固固定在池底;噴淋水池電容式液位計建議定期清洗,以免産生介質粘附影響測量結果的準确性。
4、結束語
随着特高壓直流輸電換流閥額定電流越來越高,閥冷系統的冷卻任務越來越艱巨,液位作爲閥冷系統監測的重要信息之一,必須保證其測量結果的準确性和穩定性。電容式液位計因其好特的結構和測量原理,十分适用于閥冷系統冷卻水的液位測量,但由于膨脹罐和外冷噴淋水池實際工作環境的較大差異,導緻其液位計從選型設計、安裝調試到後續的使用維護均有較大的不同。
            














 關注我們 實現共赢
 關注我們 實現共赢